水地暖VS电地暖
许多家庭装修选地暖时都会很纠结,到底是选水地暖还是电地暖,今天一篇文章为大家详细讲解一下水地暖和电地暖:

01 水地暖
水地暖是目前家庭采暖的主流方式之一,通过热水作为传热媒介,地暖保温材料及地暖管路铺设在地板下,热水管中循环流动加热地板后,大面积的由下至上进行辐射散热。

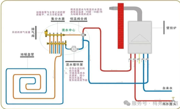
水地暖原理图

水地暖构成
(1)热源系统(能量来源)
①燃气壁挂炉:分普通炉/冷凝炉(冷凝炉热效>105%),需连接天然气管道,提供生活热水。
②空气能热泵:用电驱动,吸收空气热量,节能,但低温(-15℃以下)效率下降。
③地源热泵:通过地下土壤换热,能效比高(COP≥4),需要足够大的庭院面积。
④太阳能辅助:搭配其他热源使用,节能但受天气影响大。
建议:无燃气地区可选择空气能热泵,其他推荐燃气壁挂炉。
(2)管道系统(热量输送)
①主管道:耐高温耐高压,管径≥25mm。
②地暖盘管:市面上目前用的最多的是PE-RT管和PE-Xc管。
梅弗珑PE-RT管,即耐热聚乙烯管,是一种可以用于热水的非交联聚乙烯管。采用特殊的分子设计和合成工艺生产的一种中密度聚乙烯,采用乙烯和辛烯共聚的方法,通过控制侧链的数量和分布得到独特的分子结构,来提供PE的耐热性。由于辛烯短支链的存在,使PE的大分子不能结晶在一个片状晶体中,形成晶体之间的联结,保留了PE的良好柔韧性。
性能特点:
-无毒、无味、卫生性能好,可回收,属于绿色环保型产品;
-耐高温、低温性能好、同时具有优异的抗冲击性,适用于冬季施工;
-重量轻、柔韧性好,适用于地板采暖工程;
-良好的热稳定性、耐压性及抗冲击性;
-可使用同材质热熔承插管件进行连接,安装简易,连接可靠;
-在规定条件下使用寿命长达50年;
-价格较PE-Xc管低,经济实用;
-内壁光滑、热媒流动阻力小。

梅弗珑PE-Xc管又称辐射交联聚乙烯(PE-Xc)管,利用高能电子束作用于聚乙烯管材内,使聚乙烯分子产生自由基,再通过自由基相互结合,形成聚乙烯分子的交联结构,即将聚乙烯分子间的线状结构改变成立体网状结构;同时交联过程中不添加化学交联剂和催化剂,不带任何有害的低分子化合物,不会对所输送的液体产生污染,是新一代的健康、环保管材。
性能特点
-交联过程由计算机控制,交联均匀,质量稳定,可控、可靠、使用寿命长。
-卓越的耐寒耐热(-70℃~+110℃)及导热性能。
-卫生性能优良,符合并通过国家饮用水使用检验检疫,非常适合于对卫生性能要求严格的饮用水领域。
-耐化学腐蚀性能,适用于对耐酸、碱要求严格的各种化学流体输送领域。
-独特的记忆功能及抗蠕变性能,保证连接处有非常可靠的密封性。
-具有抗撕裂性能,保证施工安全。
-内壁光滑,流体流动阻力小 。
-具有均衡的柔软性和硬度,兼顾了施工容易和承托力出色两大诉求。
③保温层:防止热量下行,降低能耗,防潮防霉,提升脚感舒适度
- 白晶板(优选):
密度:35-38kg/m³(抗压200kPa)
导热系数:0.028-0.032W/(m·K)
环保性:100%全新料(燃烧无黑烟)
-普通挤塑板
隐患:回收料制作(密度<30kg/m³易塌陷)
鉴别:掰开断面有黑色杂质/异味
-EPS泡沫板
缺陷:吸水率高(>3%)、抗压差(地暖禁用)
-发泡水泥(特殊场景)
适用:不平基层找平(导热差需配合保温板)

④卡钉/固定:地暖卡钉是固定地暖管道的关键辅材,影响到施工效率、管道稳定性及长期使用效果。

(3)分集水器+温控(系统大脑)
①分集水器:分派热水到各回路
②电动执行器:接受温控信号调节水流
③温控面板:房间独立控温

(4)保温蓄热层(节能关键)
①边界保温条
②反射膜
③回填层:豆石混凝土,厚度≥4cm
应用范围
地暖辐射采暖、暖气片连接、冷热水系统、太阳能热水系统、中央空调管网系统、家装分路供水系统、高端精密的暖通、给水系统与壁挂炉、热泵等精密仪器连接的暖通、给水系统。
02 电地暖
电地暖是以发热电缆为发热体,以地暖辐射的形式进行加热,向室内供热的一套供暖系统。

电地暖工作原理图

电地暖构成
(1)发热单元(核心发热体)
①金属发热电缆:双导铜芯+合金电阻丝
②碳纤维发热电缆:碳纤维束并联发热
③电热膜:石墨烯/碳晶印刷电路
④电热席:预制发热膜+PE保护层
关键参数:
-线功率:12-22W/m(电缆)/150-220W/㎡(电热膜)
-耐温等级:长期工作≤65℃(电缆绝缘层熔点≥110℃)

(2)温控系统(智能大脑)
①机械温控器:基础开关/温度调节
②编程温控器:24小时分时段控温
③WIFI温控器:手机APP远程控制
④集中温控器:多房间联动控制(别墅适用)

(3)保温层(能效基础)
①挤塑板(XPS):密度≥35kg/m³,厚度大于等于2cm
②反射膜:
③边界保温条:

避坑提示:
×禁用EPS泡沫板(抗压不足)
×反射膜不得使用镀铝PET(易氧化失效)
(4)电力配套(安全核心)
①配电箱
②漏保开关
③线缆
④电表
(5)辅助材料
①硅胶网:保护发热电缆(回填时防损伤)
②卡钉:固定发热电缆
③伸缩缝:缓冲缓凝土层热胀冷缩
电地暖推荐使用场景:
①局部供暖:儿童房、卧室需要快速加热的区域。
②旧房改造:无法安装水地暖或层高受限。
不推荐使用场景:
①北方大户型(电费极高)
②电路老化且无法增容的老房
电话:400 000 8382
手机:18823841870